Newsletter signup

Just simple MailerLite form!

Please wait...

Thank you for sign up!

N.I.N.A. Integration

Plan at your desk. Image at the scope.

Astro PM bridges the gap between planning and execution through a direct cloud integration with N.I.N.A., the most widely used open-source imaging automation suite. 

How It Works

1. Plan

Build your project in Astro PM with target coordinates, mosaic layout, rotation, and exposure plans.

2. Push

One click sends your project to the Astro PM cloud — coordinates, rotation, & mosaic panels.

3. Pull

The Astro PM NINA plugin imports targets directly into NINA's Framing Wizard.

4. Image

No manual coordinate entry, no transcription errors. Your plan arrives exactly as you designed it.

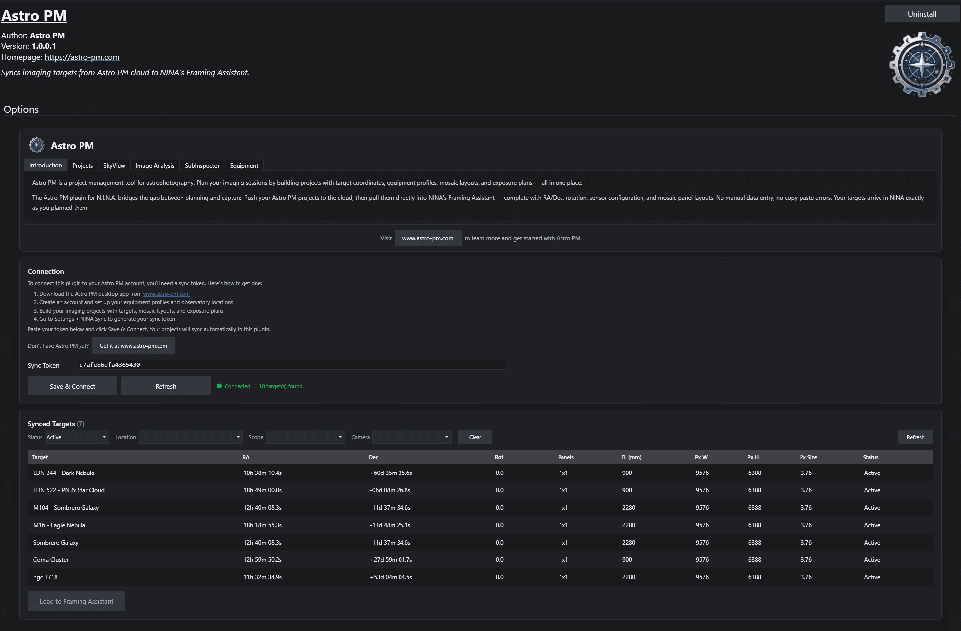
Astro PM NINA Plugin

A dedicated N.I.N.A. plugin that pulls your synced targets straight from the Astro PM cloud. Authenticate once with a machine-bound token — then browse and select targets from inside N.I.N.A.

Filter your cloud targets by location/observatory, telescope, and camera.  Great for those with multiple remote setups and wanting to push targets just to one location.

Framing Wizard Integration

Targets also land in N.I.N.A.’s Framing Wizard with coordinates, rotation, and mosaic panels already populated — ready to slew, plate-solve, and start capturing.

Just locate the top pull-down, refresh your cloud targets, and then load it into the framing wizard.  Ready to use in an advanced sequence or target scheduler!

Plan here. Image there. Zero re-entry.